BUSSMANN 光伏熔斷器保護方式概述
隨著市場對大功率太陽電池組的需求量不斷增加,光伏系統與風電并網發電應用技術的推廣與發展,采用高電壓直流熔斷器保護光伏電池系統的安全并網運行,已成為國際通行的一項重要技術措施。光伏熔斷器有兩種保護方式即字符串保護和陣列保護,下面小編帶您一起了解一下:

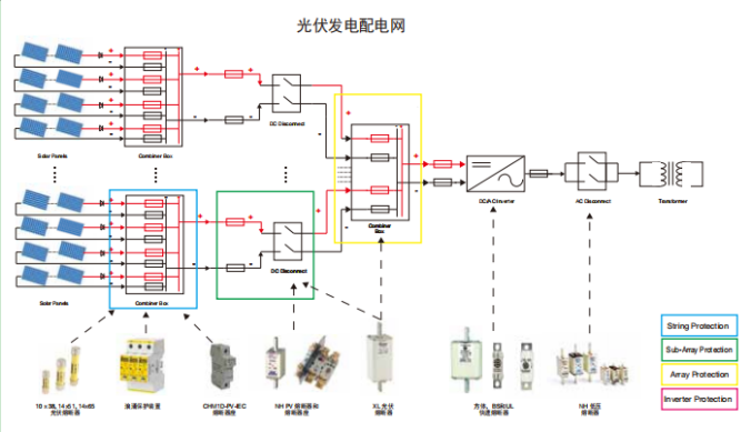
字符串保護概述:
根據光伏系統所需的容量,可能有多個光伏串并聯連接,以獲得更高的電流和更多的功率。
具有三個或更多并行連接的字符串的光系統需要每個字符串都收到保護。少于三個字符串的系統不會產生足夠的電流在發生故障時損壞模塊。因此,只要導線的尺寸符合當地的規范和安裝要求,它們就不會構成安全隱患。
當三個或更多的字符串以平行方式連接時,每個字符串中的保險絲將保護電纜組合模塊免受過流故障的影響,并有助于最大限度地減少任何安全隱患,它還將隔離故障串,以便光伏系統的其余部分能夠繼續發電。
另外應注意,光伏組件的電流輸出隨組件溫度以及暴露在太陽下的陽光量而變化。曝露量的高低取決于環境的溫度,傾斜度。5度的遮蔭對樹木、建筑物或云層都有影響。在操作中,熔斷器做為熱裝置,受環境溫度的影響。
選擇光伏熔斷器注意事項:
【建議對所有參數進行全面研究,但在選擇熔斷器時,應考慮以下因素:電流為1.56,電壓為1.2.這些涵蓋了由于安裝引起的大多數變化。結晶和薄膜組件也應采用同樣的方法。如果您的光伏安裝收到極端高海拔、高輻照度或低溫的影響,請咨詢伊頓的巴斯曼業務技術團隊】。
陣列保護概述:
根據光伏系統所需的容量,可能有多個光伏串并聯,以獲得更高的電流,從而獲得更多的功率。
每個陣列上都有一個保險絲,可以保護電纜不受故障電流的影響,并有助于最大限度地減少安全隱患。它還將隔離故障陣列,以便光伏系統的其余部分能夠繼續發電。
位于電纜中的一根保險絲連接線攜帶若干串的組合輸出,它應該由陣列保險絲連接線保護。如果隨后合并若干陣列,則應合并另一熔絲鏈路。
應記住光伏組件的特性隨組件溫度的變化而變化。操作中熔斷器受環境溫度的影響。
涵蓋產品:浪涌保護產品;PV-NH型熔斷器及座;XL型熔斷器及座
如何選擇用于陣列保護的熔絲鏈接:
雖然建議對所有參數進行全面研究,但一般來說,在選擇熔斷器時,應使用以下因素:電流1.56,電壓1.2.這些涵蓋了由于安裝引起的大多數變化。如果您擔心您的光伏安裝可能會收到極端的高海拔、高輻照度、高低溫影響,請咨詢伊頓的巴斯曼業務技術團隊。
















